Demo Screenshots

Ви переглядаєте англійську версію сторінки, тому що її ще не було повністю перекладеною українською. Бажаєте допомогти? Дивіться як взяти Участь.

PS. Неофіційний український переклад (не перевірений і не ухвалений OpenTelemetry) доступний на сайті члена спільноти, створеному на основі PR #5891. Ми надаємо це посилання як тимчасовий захід підтримки українських читачів та потенційних учасників, доки не буде готовий офіційний переклад.

Web store

Home PageCheckout Screen
frontend-1frontend-2

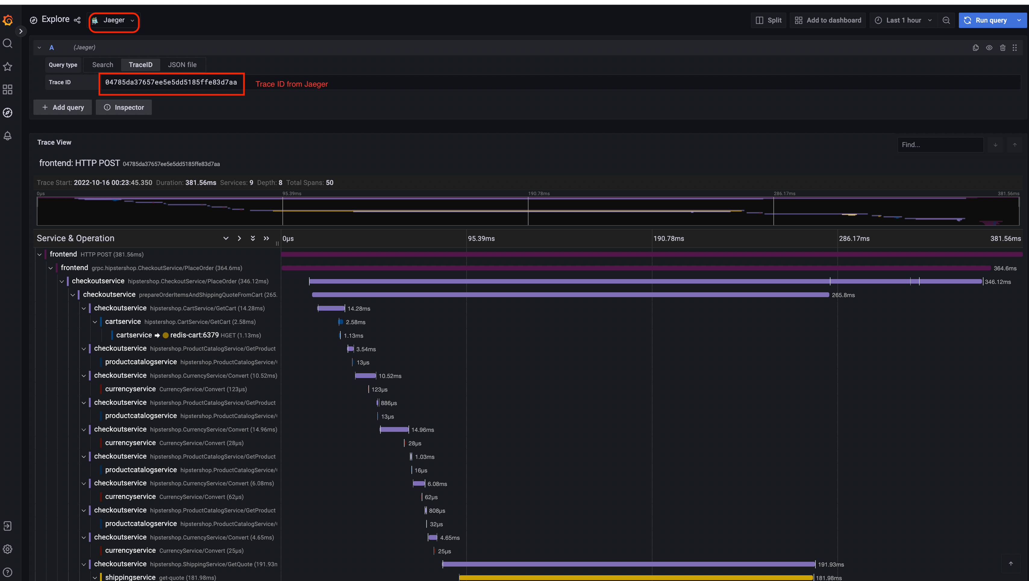
Jaeger

Jaeger UITrace View
jaeger-uijaeger-trace-view
System Architecture
jaeger-system-architecture

Prometheus

Prometheus

Grafana

Prometheus Data SourceJaeger Data Source
Grafana-PrometheusGrafana-jaeger

Load Generator UI

load-generator-ui

Flagd Configurator

Basic viewAdvanced view
flagd-ui-basic-viewflagd-ui-advanced-view

Востаннє змінено January 22, 2025: [chore] Spelling: dashboard...id (#6018) (1f6a173c2)